Access Control System

FullJS > Agriculture > Access Control System

my project history

  • project Title :Access Control System
  • Client :Backup Ltd.
  • Status :Complete
  • Category :
  • Date :2025
  • Value :$52,000

Access Control System

A robust and modular access control platform tailored for agricultural environments, ensuring secure personnel management and seamless integration with existing infrastructure.

Key Features

  • iButton and RFID card authentication for secure and reliable user identification
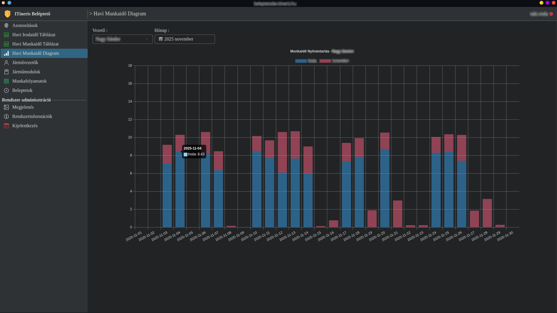
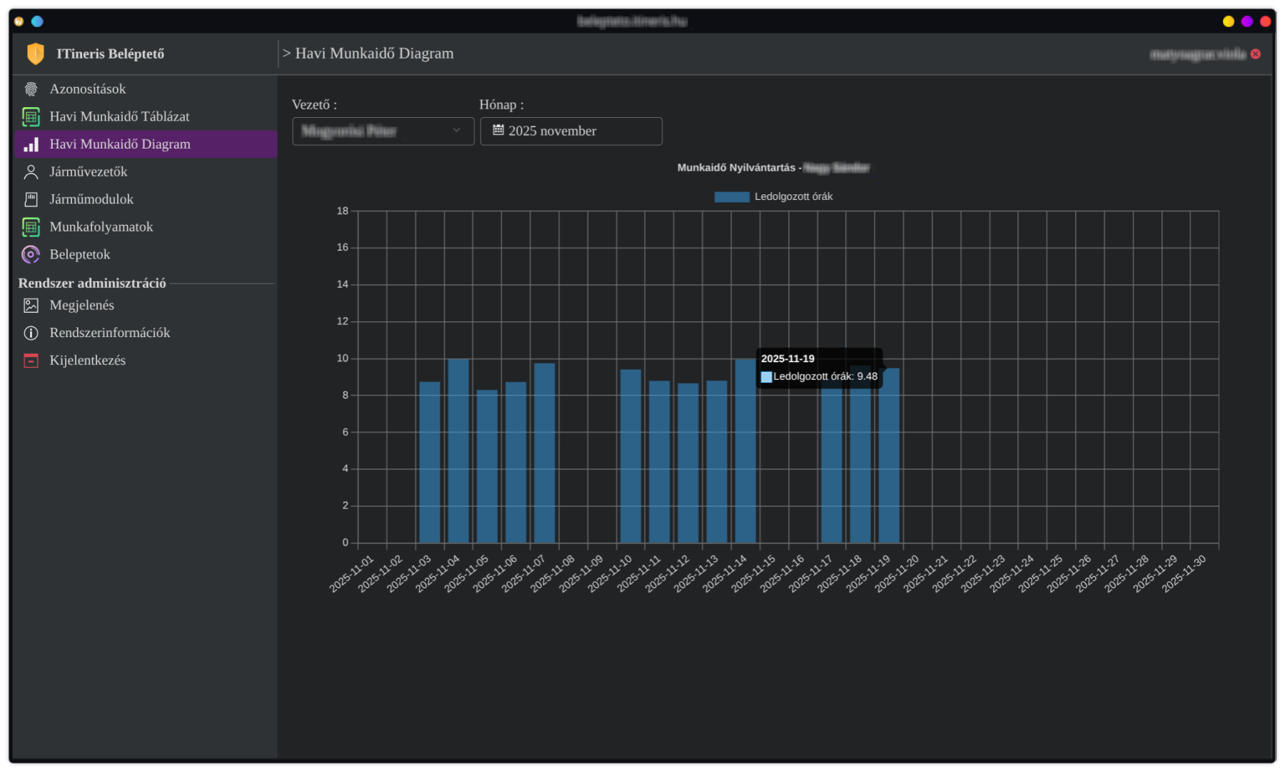
  • Time and attendance tracking with automated working hours reporting.
  • Remote firmware update and peripheral configuration capabilities
  • Fully integrated with the customer’s existing architecture for centralized control

Key Technology Stack

  • JavaScript (embedded V8 engine) for high-performance control logic
  • Microservice architecture for enhanced stability and scalability
  • Firmware layer implemented in C for ATmega microcontrollers
  • KDE Plasma–style UI providing a modern, responsive, and intuitive experience
  • APT-based package deployment for modular, maintainable updates
  • Full Systemd integration for reliable service management
  • Full D-Bus integration for headless runtime control, allowing administrators to adjust log levels, trigger reloads, and inspect service state dynamically
  • Hardware peripherals designed using KiCad
  • Multiple selectable design themes (light and dark modes) for operator comfort

UI Screenshots Featuring Dark and Light Schemes and Mobile Compatibility

Backend Screenshots Featuring Microservice Architecture

Photos Featuring the first generation of PCBs